Comprehensive IT Infrastructure Monitoring
Provides monitoring of all mission-critical infrastructure components including applications, services, operating systems, network protocols, systems metrics, and network infrastructure. Hundreds of third-party addons provide for monitoring of virtually all in-house applications, services, and systems.
Performance
The powerful Nagios Core 4 monitoring engine provides users with the highest degree of monitoring server performance. High-efficiency worker processes allow for nearly limitless scalability and monitoring effectiveness.
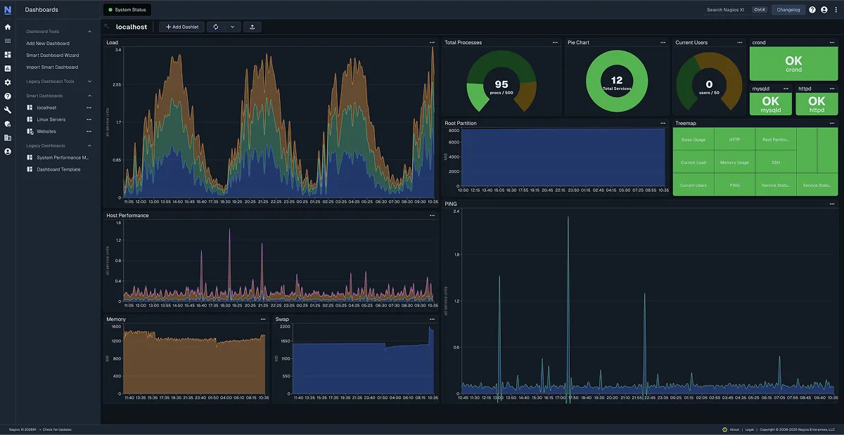
Visibility
Provides a central view of your entire IT operations network and business processes. Powerful dashboards provide at-a-glance access to powerful monitoring information and third-party data. Views provide users with quick access to the information they find most useful.
Proactive Planning & Awareness
Automated, integrated trending and capacity planning graphs allow organizations to plan for infrastructure upgrades before outdated systems catch them by surprise. Alerts are sent to IT staff, business stakeholders, and end-users via email or mobile text messages, providing them with outage details so they can start resolving issues immediately.
Customizability
A powerful GUI provides for customization of layout, design, and preferences on a per-user basis, giving your customers and team members the flexibility they want.
Ease of Use
Integrated web-based configuration interface lets admins hand out control of managing monitoring configuration, system settings, and more to end-users and team members easily. Configuration wizards guide users through the process of monitoring new devices, services, and applications – all without having to understand complex monitoring concepts.
Multi-Tenant Capabilities
Multi-user access to web interface allows stakeholders to view relevant infrastructure status. User-specific views ensure clients only see the infrastructure components they’re authorized for. Advanced user management simplifies administration by allowing you to manage user accounts easily. Provision new user accounts with a few clicks and users automatically receive an email with their login credentials.
Extendable Architecture
Multiple APIs provide for simple integration with in-house and third-party applications. Thousands of community-developed addons extend monitoring and native alerting functionality. Custom interface and addon developments are available to tailor Nagios XI to meet your organization’s exact needs.
Pricing Plans
- Easy Configuration Wizards
- GUI Configuration
- Advanced Reporting
- Enhanced Visualizations
- Custom User Dashboards
- Custom User Views
- Executive Summary Report
- Custom Actions
- Dashboard Deployment
- Notification Escalations
- Everything in Standard Edition Plus:
- Scheduled Reports
- Capacity Planning Reports
- Web-Based Server Console Access
- Bulk-Modification Tools
- Audit Logging
- Notification Deployment
- SLA Reports
- Scheduled Pages
- Automated Host Decommissioning
System Requirements
These figures represent the minimum requirements to run Nagios XI. To view more detailed guidelines view our hardware requirements PDF.
Hard Drive20 GB |
Memory2 GB |
CPUDual core, 2.4 GHz |
Operating SystemCentOS or Redhat Enterprise Linux (RHEL), Ubuntu or Debian |
DatabaseMySQL/MariaDB, plus PostgresQL if running versions less than XI 5 or if upgrading from a pre-5 version |
|
-Jared Bird, Network Security Admin
Sunrise Community Banks

-Eric Loyd
CEO
Bitnetix

Nagios is trusted by these companies and thousands more:








